variable speed intermittent wiper
i have an my93 with fixed spead intermittent wipe. if i fit the stalks from a car with variable spead intermittent, what will be required to make it work, other than the stalks?
cheers
jason
cheers
jason
http://i119.photobucket.com/albums/o...cky2/WIPER.jpg
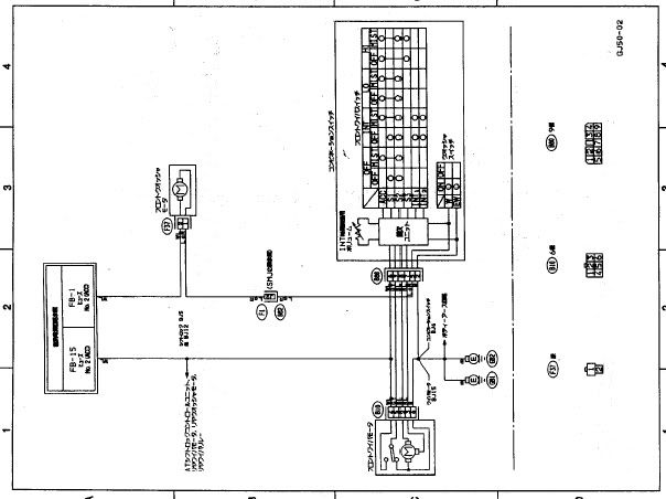
I think this is the wiring diagram, but its in Japanese.
Before you ask even with reducing the size of the pdf page does not help in reading the wire colour codes, its just the way it came when I downloaded it.
But at least you will see the basic's of the wiring
Hope it helps.
Ticky
I think this is the wiring diagram, but its in Japanese.
Before you ask even with reducing the size of the pdf page does not help in reading the wire colour codes, its just the way it came when I downloaded it.
But at least you will see the basic's of the wiring
Hope it helps.
Ticky
Hi,
If its still appropriate you could make use of this from maplin...
K2599 Intermittent Wiper Controller
no need for a seperate relay then, just remote mount the variable resistor behind a blank switch....
If its still appropriate you could make use of this from maplin...
K2599 Intermittent Wiper Controller
no need for a seperate relay then, just remote mount the variable resistor behind a blank switch....
Originally Posted by jasonl
i have an my93 with fixed spead intermittent wipe. if i fit the stalks from a car with variable spead intermittent, what will be required to make it work, other than the stalks?
cheers
jason
cheers
jason
Old Skool owners, want variable intermittent wipers? - NASIOC
Check out post 17.... Its in "American" hope it makes sense!!
Thread
Thread Starter
Forum
Replies
Last Post
Mattybr5@MB Developments
Full Cars Breaking For Spares
28
Dec 28, 2015 11:07 PM
Mattybr5@MB Developments
Full Cars Breaking For Spares
12
Nov 18, 2015 07:03 AM








